ÈËÉú¾ÍÊDz©¼¯ÍÅ

CN

China-¼òÌåÖÐÎÄ English-Ó¢Óï

ÈËÉú¾ÍÊDz©¼¯ÍÅÍøÕ¾Èº

ÈËÉú¾ÍÊDz©¼¯ÍÅÍøÕ¾Èº

ÈËÉú¾ÍÊDz©¼¯ÍÅ À¼ÖÝÈËÉú¾ÍÊDz©¼¯ÍÅÄÜÔ´¿Æ¼¼ÓÐÏÞÔðÈι«Ë¾ ÈËÉú¾ÍÊDz©¼¯Íż¯ÍÅÀ¼ÖÝзֱ湫˾ ÉÂÎ÷ÈËÉú¾ÍÊDz©¼¯ÍÅÓÍÌï·þÎñÓÐÏÞ¹«Ë¾ ÈËÉú¾ÍÊDz©¼¯ÍÅÐÂÕ÷³Ì¿Æ¼¼(±±¾©)ÓÐÏÞ¹«Ë¾ ÉϺ£ÇåºÓ»úеÓÐÏÞ¹«Ë¾ ÈËÉú¾ÍÊDz©¼¯ÍÅÅ˶àÀ­Êý¾Ý¿Æ¼¼£¨Àö½­£©ÓÐÏÞ¹«Ë¾ ËÄ´¨ÈËÉú¾ÍÊDz©¼¯ÍÅÓÍÆøÄÜÔ´É豸ÓÐÏÞ¹«Ë¾ ÈËÉú¾ÍÊDz©¼¯ÍſƼ¼É³Ìع«Ë¾ ÈËÉú¾ÍÊDz©¼¯ÍŸçÂ×±ÈÑÇOSS ÈËÉú¾ÍÊDz©¼¯ÍÅÃÀ¹ú¹É·ÝÓÐÏÞ¹«Ë¾ ÈËÉú¾ÍÊDz©¼¯ÍſƼ¼£¨°¢Âü£©ÓÐÏÞ¹«Ë¾ ÈËÉú¾ÍÊDz©¼¯ÍŹú¼ÊÓÐÏÞ¹«Ë¾
µç»°£º+86 0931-8559065 ÓÊÏ䣺sales@haimo.com.cn
  • ¹«¼ÒºÅ
  • ΢ÐÅÊÓÆµºÅ
  • ÁìÓ¢ºÅ
  • ¹Ù·½¶¶ÒôºÅ
À­ÈøÄ³ÐÂÄÜÔ´Æû³µÁ㲿¼þÆóÒµ
»ùÓÚ¿Í»§¶à¶©µ¥¡¢³ö»õ´òËãÆµÈÔµ÷Õû£¬£¬ £¬£¬£¬£¬£¬£¬³ÉÁ¢¶¯Ì¬·ÂÕÕÅų̣¬£¬ £¬£¬£¬£¬£¬£¬¼±¾çÌṩÅŲú½¨Òé¡£¡£¡£ ¡£¡£¡£¡£¡£½áºÏÅŲúÁ˾ֽøÐмڶ¯ÂÊ¡¢WIPµÈ¶àά¶ÈµÄÆ¿¾±Æ¯ÒÆ·ÖÎö£¬£¬ £¬£¬£¬£¬£¬£¬Í»ÆÆ¹Ø¼ü×ÊÔ´¡¢¹¤ÒÕ¡¢¹¤Ê±µÈ“ÒþÐΔƿ¾±£¬£¬ £¬£¬£¬£¬£¬£¬ÓÅ»¯³ö²úÅų̡£¡£¡£ ¡£¡£¡£¡£¡£

ÏîÄ¿¸Å¿ö

  • ÏîÄ¿ÀàÐÍAPS

¿Í»§Í´µãÓëÐèÒª

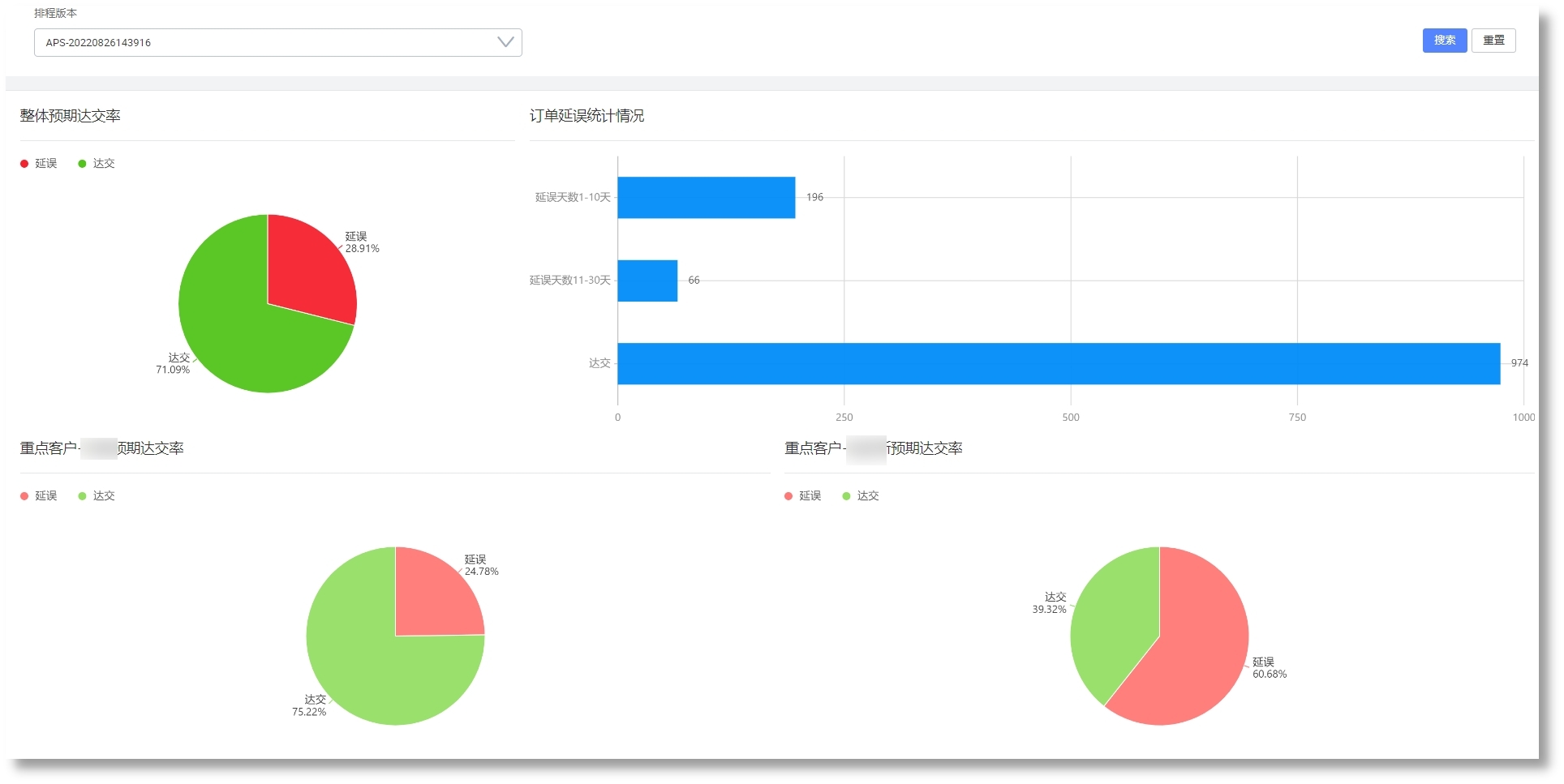
  • ¶©µ¥¾®ÅçʽÔö³¤£¬£¬ £¬£¬£¬£¬£¬£¬½»ÆÚ»Ø¸´ÄÑÌ⣬£¬ £¬£¬£¬£¬£¬£¬´æÔÚ´óÁ¿Æ¿¾±£¬£¬ £¬£¬£¬£¬£¬£¬½»¸¶ÄÑÌ⣻£» £»£»£»£»£»£»

  • ¿Í»§³ö»õ´òËãÆµÈÔµ÷»»£¬£¬ £¬£¬£¬£¬£¬£¬±ØÒª¼±¾çµ÷ÕûÄÚ²¿³ö²ú´òË㣻£» £»£»£»£»£»£»

ÈËÉú¾ÍÊDz©¡¤(ÖйúÇø)¼¯ÍŹÙÍø

½â¾ö¹æ»®

  • »ùÓÚ¿Í»§¶à¶©µ¥¡¢³ö»õ´òËãÆµÈÔµ÷Õû£¬£¬ £¬£¬£¬£¬£¬£¬³ÉÁ¢¶¯Ì¬·ÂÕÕÅų̣¬£¬ £¬£¬£¬£¬£¬£¬¼±¾çÌṩÅŲú½¨Ò飻£» £»£»£»£»£»£»

  • ½áºÏÅŲúÁ˾ֽøÐмڶ¯ÂÊ¡¢WIPµÈ¶àά¶ÈµÄÆ¿¾±Æ¯ÒÆ·ÖÎö£¬£¬ £¬£¬£¬£¬£¬£¬Í»ÆÆ¹Ø¼ü×ÊÔ´¡¢¹¤ÒÕ¡¢¹¤Ê±µÈ¡°ÒþÐΡ±Æ¿¾±£¬£¬ £¬£¬£¬£¬£¬£¬ÓÅ»¯³ö²úÅų̣»£» £»£»£»£»£»£»

ÈËÉú¾ÍÊDz©¡¤(ÖйúÇø)¼¯ÍŹÙÍø

ÈËÉú¾ÍÊDz©¡¤(ÖйúÇø)¼¯ÍŹÙÍø

ÈËÉú¾ÍÊDz©¡¤(ÖйúÇø)¼¯ÍŹÙÍø


ÏµÍ³Ð§Òæ

  • »ùÓÚ¶¯Ì¬·ÂÕÕËã·¨ÅŲú£¬£¬ £¬£¬£¬£¬£¬£¬Ìá¸ß¶©µ¥×¼½»ÂʺͲúÄÜ£»£» £»£»£»£»£»£»

  • »ùÓÚ¾«ÒæÔì×÷À­Ê½ÅŲú£¬£¬ £¬£¬£¬£¬£¬£¬Ìá¸ß¹¤ÐòÁ¬¹áÐÔ£¬£¬ £¬£¬£¬£¬£¬£¬Ëõ¶Ì³ö²úÖÜÆÚ£¬£¬ £¬£¬£¬£¬£¬£¬½µµÍÔÚÖÆÆ·¿â´æ£»£» £»£»£»£»£»£»

  • Ìá¸ßÅŲúЧÄÜ£¬£¬ £¬£¬£¬£¬£¬£¬ÏìÓ¦´¹Î£²åµ¥ºÍ³ö²úÒì³££¬£¬ £¬£¬£¬£¬£¬£¬ÊµÏÖÈáÐÔ³ö²ú£»£» £»£»£»£»£»£»

  • ʵÏÖ»»Ä£¹¦·ò³¤µÄ¹¤ÐòÁ¬Åú³ö²ú£»£» £»£»£»£»£»£»

¡¾ÍøÕ¾µØÍ¼¡¿¡¾sitemap¡¿